Management Cockpit

Ihre ERP-Daten als interaktives Dashboard. Vertrieb, Finanzen, Einkauf, Produktion - alles auf einen Blick. Fertig in Tagen, nicht Monaten.Your ERP data as an interactive dashboard. Sales, finance, purchasing, production - all at a glance. Ready in days, not months.

Schluss mit Excel-Reporting.End of Excel reporting.

Sie haben die Daten in proALPHA. Aber die Geschäftsführung bekommt sie nur über mühsame Excel-Auswertungen zu sehen. Das Management Cockpit ändert das: bis zu 32 KPIs über 6 Fachbereiche, übersichtlich aufbereitet, ohne zusätzliche Software.You have the data in proALPHA. But management only sees it through tedious Excel reports. The Management Cockpit changes that: up to 32 KPIs across 6 functional areas, clearly presented, without additional software.

  • 32 KPIs über Vertrieb, Finanzen, Einkauf, Produktion und Qualität32 KPIs across sales, finance, purchasing, production and quality
  • Drill-Downs bis auf Kunden-, Lieferanten- und RessourcenebeneDrill-downs to customer, supplier and resource level
  • Management Summary mit 50+ Regeln und Ausreisser-ErkennungManagement summary with 50+ rules and outlier detection
  • Scorecard mit 6 Meta-KPIs für die GeschäftsführungScorecard with 6 meta-KPIs for management
  • Komplett offline, lokal im Netzwerk, keine CloudFully offline, local network, no cloud
Management Cockpit Dashboard Screenshot

Von Ihren ERP-Daten zum fertigen DashboardFrom your ERP data to a finished dashboard

1

Datenexport einrichtenSet up data export

Wir definieren mit Ihnen, welche Daten aus proALPHA exportiert werden. Das wird einmal eingerichtet und läuft dann automatisch.Together we define which data is exported from proALPHA. Set up once, then runs automatically.

2

Dashboard konfigurierenConfigure dashboard

Auf Basis Ihrer Daten bauen wir das Dashboard: KPIs, Charts, Drill-Downs - zugeschnitten auf das, was Sie wirklich wissen wollen.Based on your data we build the dashboard: KPIs, charts, drill-downs - tailored to what you really want to know.

3

Übergabe & NutzungHandover & use

Das Dashboard gehört Ihnen. Standalone HTML, keine Server, keine laufenden Lizenzkosten, keine Abhängigkeiten von Drittanbietern.The dashboard is yours. Standalone HTML, no server, no recurring license costs, no third-party dependencies.

Was das Cockpit abdecktWhat the Cockpit covers

VertriebSales

Umsatz, Auftragseingang, Rohertrag, Marge, Hit Rate, Reklamationsquote, Reklamationskosten, Liefertreue, Ø Auftragswert, Book-to-BillRevenue, order intake, gross profit, margin, hit rate, complaint rate, complaint costs, on-time delivery, avg. order value, book-to-bill

FinanzenFinance

Auftragsbestand, Auftragsreichweite, DSO, Forderungen, Verbindlichkeiten, Cash Conversion Cycle, Order-to-Invoice, Order-to-Cash, Ø VerzugstageOrder backlog, backlog coverage, DSO, receivables, payables, cash conversion cycle, order-to-invoice, order-to-cash, avg. days overdue

EinkaufPurchasing

EK-Volumen, Bestellbestand, Lagerumschlag, EK-Liefertreue, EK-ReklamationsquotePurchasing volume, open orders, inventory turnover, supplier on-time delivery, supplier complaint rate

ProduktionProduction

Produzierte Einheiten, Kapazitätsauslastung, Ausschussquote, FK Ausschuss, On-Time, Produktivität, Fremdleistungsquote, RüstzeitanteilUnits produced, capacity utilization, scrap rate, scrap cost, on-time, productivity, outsourcing ratio, setup time share

QualitätssicherungQuality Assurance

Querschnitts-Tab: bündelt qualitätsrelevante KPIs aus allen Fachbereichen mit eigenen Charts und QS-SummaryCross-cutting tab: bundles quality-relevant KPIs from all areas with dedicated charts and QA summary

GeschäftsführungExecutive

Scorecard mit 6 Meta-KPIs (Wachstum, Profitabilität, Liquidität, Kundenzufriedenheit, Effizienz, Lieferkette) und Top-3 HandlungsfelderScorecard with 6 meta-KPIs (growth, profitability, liquidity, customer satisfaction, efficiency, supply chain) and top-3 action areas

Mehr als nur ZahlenMore than just numbers

Drill-Downs

Jede KPI-Karte ist klickbar. Aufschlüsselung nach Kunde, Lieferant, Ressourcengruppe, Region oder Bestellart.Every KPI card is clickable. Breakdown by customer, supplier, resource group, region or order type.

Management Summary

50+ Regeln analysieren Ihre Daten automatisch. Ausreisser-Erkennung, Handlungsempfehlungen, priorisiert nach Kritikalität.50+ rules analyze your data automatically. Outlier detection, recommendations, prioritized by criticality.

KreuzauswertungenCross Analysis

Pivot-Analysen über mehrere Dimensionen. Z.B. Umsatz nach Region und Bestellart oder Auslastung nach Ressourcengruppe.Pivot analyses across multiple dimensions. E.g. revenue by region and order type, or utilization by resource group.

Export

Jeder Drill-Down exportierbar als XLSX oder PDF. Globaler PDF-Bericht für das gesamte Dashboard.Every drill-down exportable as XLSX or PDF. Global PDF report for the entire dashboard.

Rollenbasierter ZugriffRole-Based Access

NTFS-Berechtigungen auf Ordnerebene. Vertriebsleiter sieht Vertrieb, Geschäftsführung sieht alles. Kein extra User-Management.NTFS permissions at folder level. Sales manager sees sales, executives see everything. No extra user management.

Dark/Light Theme

Umschaltbar per Klick. Responsive Design, funktioniert auf Desktop, Tablet und Beamer.Toggle with one click. Responsive design, works on desktop, tablet and projector.

Management Cockpit im Dark Mode mit QS-Dashboard

Dark Mode mit Management Summary und QS-KPIsDark mode with management summary and QA KPIs

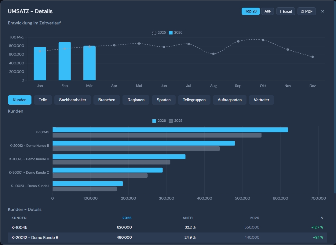
Umsatz Drill-Down mit Zeitverlauf und Kundentabelle

Drill-Down: Umsatz nach Kunden, Regionen und ZeitverlaufDrill-down: revenue by customer, region and time

Ihre Daten bleiben bei Ihnen.Your data stays with you.

Das Management Cockpit ist eine eigenständige HTML-Anwendung. Keine Cloud, kein externer Server, keine Drittanbieter-Abhängigkeiten. Alle Daten bleiben lokal in Ihrem Unternehmensnetzwerk.The Management Cockpit is a standalone HTML application. No cloud, no external server, no third-party dependencies. All data stays local in your company network.

  • Standalone HTML, kein Server erforderlichStandalone HTML, no server required
  • Zugriffskontrolle über Windows-Berechtigungen (NTFS/AD)Access control via Windows permissions (NTFS/AD)
  • Keine zusätzlichen Lizenzen, kein Identity ManagementNo additional licenses, no identity management

Produzierende Unternehmen, die Klarheit wollenManufacturing companies that want clarity

  • Ihre Geschäftsführung fragt regelmäßig nach Zahlen, die niemand schnell liefern kann
  • Ihre Reports entstehen manuell in Excel und sind ständig veraltet
  • Ein großes BI-Projekt kommt für Sie nicht in Frage - zu teuer, zu aufwändig
  • Sie wollen Ihre vorhandenen ERP-Daten endlich sinnvoll nutzen
  • Your management regularly asks for numbers that no one can deliver quickly
  • Your reports are built manually in Excel and constantly outdated
  • A big BI project is out of the question - too expensive, too complex
  • You want to finally make sensible use of your existing ERP data

Drei Pakete. Kein Abo.Three packages. No subscription.

Focus

2.500 EUR
Einmalkauf, keine laufenden LizenzkostenOne-time purchase, no recurring license costs
  • 1 Tab nach Wahl (8-10 KPIs)
  • Management Summary (1 Tab)
  • Drill-Downs
  • Rollensteuerung (NTFS)
  • Automatisierung (Task Scheduler)
  • Einweisung (Remote)
  • 1 tab of your choice (8-10 KPIs)
  • Management summary (1 tab)
  • Drill-downs
  • Role-based access (NTFS)
  • Automation (Task Scheduler)
  • Remote onboarding

Einstieg mit einem FachbereichEntry-level with one functional area

360°

9.500 EUR
Einmalkauf, keine laufenden LizenzkostenOne-time purchase, no recurring license costs
  • Alle 6 Tabs (32 KPIs + Scorecard + QS)
  • GF-Scorecard mit Benchmark-Details
  • Management Summary mit Ausreißer-Erkennung
  • Kreuzauswertungen mit Excel-Export
  • Rollensteuerung (NTFS)
  • Einweisung (Remote)
  • All 6 tabs (32 KPIs + scorecard + QA)
  • Executive scorecard with benchmark details
  • Management summary with outlier detection
  • Cross analyses with Excel export
  • Role-based access (NTFS)
  • Remote onboarding

Komplettlösung für die GeschäftsführungComplete solution for management

zzgl. Einrichtungspauschale: 900 EUR. Optionale Wartung: Focus 75 EUR/Monat, Professional 100 EUR/Monat, 360° 150 EUR/Monat. Ohne Wartungsvertrag: 150 EUR/h.Plus setup fee: 900 EUR. Optional maintenance: Focus 75 EUR/month, Professional 100 EUR/month, 360° 150 EUR/month. Without maintenance contract: 150 EUR/h.

Wollen Sie es mal sehen?Want to see it?

In einer kurzen Demo zeigen wir Ihnen, wie das Cockpit mit Ihren Daten aussehen würde. Dauert 20 Minuten.In a short demo we show you how the Cockpit would look with your data. Takes 20 minutes.

Demo anfragenRequest demo